Contact Analysis: Access and Link Assessment for Space Missions
Analysing contacts and operational visibility
Designing an orbit and assessing coverage define where a mission can operate. Contact analysis answers the next critical question: when and how assets can actually communicate or interact with each other.
Contact analysis, sometimes referred to as access analysis, transforms geometry into operational capability. It determines when two assets have line-of-sight, whether communication is possible, and how long each interaction lasts.
At its core, contact analysis evaluates time-dependent visibility between assets and answers key operational questions:
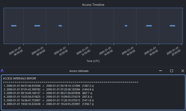
When does a satellite have access to a ground station?
How long does each contact last?
How frequently do contacts occur?
Are communication gaps acceptable for the mission?
This information is essential for communications planning, payload operations, downlink strategies and overall mission feasibility.
Access analysis: who can see whom, and when
The first layer of contact analysis is access determination.
Access exists when two assets satisfy the required geometric conditions, such as:
Line-of-sight without Earth obstruction
Elevation above a minimum mask angle defined for the ground station
Valid operational time windows
Access analysis allows engineers to study how ground station elevation masks affect visibility, how long each contact lasts and how large the gaps between contacts are.
This step turns raw orbital motion into a realistic view of operational availability and reveals whether the mission architecture is viable from a contact perspective.
Elevation, azimuth and dynamic geometry
Beyond simple access windows, the geometry of each contact evolves continuously over time.
Elevation and azimuth profiles provide insight into how a satellite moves relative to a ground station during a pass, while elevation rate highlights how quickly the geometry changes around critical points such as zenith.
These representations allow engineers to:
Identify zenith passes and low-elevation passes
Understand antenna tracking requirements
Detect challenging geometries that may impact link quality
This geometric layer is essential for assessing antenna behaviour, scheduling constraints and pointing performance.
From access to link budget feasibility
Contact does not automatically imply successful communication. Real missions depend on the performance of transmitters, receivers and the complete radio-frequency chain.
By introducing simplified transmitter and receiver models, contact analysis can be extended into link budget evaluation. This makes it possible to estimate whether a communication link is feasible during each access window and to evaluate metrics such as link margin.
This step closes the loop between geometry and system performance, enabling engineers to assess:
Whether data rates are achievable
Whether margins are sufficient under realistic conditions
How communication performance varies over time
Contact and link analysis together bridge the gap between orbital design and real mission operations, turning coverage into actionable connectivity.







